2022-05-12
燃烧烟气中去除氮氧化物的过程,防止环境污染的重要性,已作为世界范围的问题而被尖锐地提了出来。世界上比较主流的工艺分为:SCR和SNCR。这两种工艺除了由于SCR使用催化剂导致反应温度比SNCR低外,其他并无太大区别,但如果从建设成本和运行成本两个角度来看,SCR的投入至少是SNCR投入的数倍,甚至10倍不止。
为防止锅炉内煤燃烧后产生过多的NOx污染环境,应对煤进行脱硝处理。分为燃烧前脱硝、燃烧过程脱硝、燃烧后脱硝。
选择性非催化还原脱硝技术(SNCR)工艺流程图

选择性非催化还原脱硝技术(SNCR)工艺流程图

高粉尘布置SCR系统工艺流程图


SCR烟气脱硝工艺流程图

SCR烟气脱硝工艺流程图

SCR烟气脱硝工艺流程图

选择性非催化还原(SNCR)烟气脱硫技术

选择性非催化还原(SNCR)烟气脱硫技术
脱硝工艺流程图
水泥工艺脱硝工艺流程图

臭氧脱硝系统流程图
CFB-FGD工艺流程图



高粉尘布置SCR系统工艺流程图
高粉尘布置SCR系统工艺流程图

高粉尘布置SCR系统工艺流程图


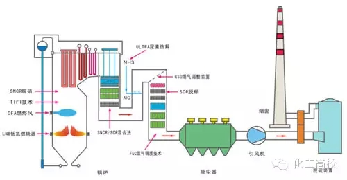
SNCR与SCR联合脱硝工艺流程图

SNCR与SCR联合脱硝工艺流程图

SCR脱硝技术工艺流程图

SCR脱硝技术工艺流程图

烟气脱硝工艺流程图



SNCR喷氨脱硝系统工艺

水泥窑SNCR脱硝工艺流程图
各种脱硝技术工艺流程图大集合
脱硝技术简介
燃烧烟气中去除氮氧化物的过程,防止环境污染的重要性,已作为世界范围的问题而被尖锐地提了出来。世界上比较主流的工艺分为:SCR和SNCR。这两种工艺除了由于SCR使用催化剂导致反应温度比SNCR低外,其他并无太大区别,但如果从建设成本和运行成本两个角度来看,SCR的投入至少是SNCR投入的数倍,甚至10倍不止。
为防止锅炉内煤燃烧后产生过多的NOx污染环境,应对煤进行脱硝处理。分为燃烧前脱硝、燃烧过程脱硝、燃烧后脱硝。
选择性非催化还原脱硝技术(SNCR)工艺流程图
选择性非催化还原脱硝技术(SNCR)工艺流程图

高粉尘布置SCR系统工艺流程图

SCR烟气脱硝工艺流程图

SCR烟气脱硝工艺流程图

SCR烟气脱硝工艺流程图

选择性非催化还原(SNCR)烟气脱硫技术

选择性非催化还原(SNCR)烟气脱硫技术
脱硝工艺流程图水泥工艺脱硝工艺流程图

臭氧脱硝系统流程图
CFB-FGD工艺流程图


高粉尘布置SCR系统工艺流程图
高粉尘布置SCR系统工艺流程图

高粉尘布置SCR系统工艺流程图


SNCR与SCR联合脱硝工艺流程图

SNCR与SCR联合脱硝工艺流程图

SCR脱硝技术工艺流程图

SCR脱硝技术工艺流程图

烟气脱硝工艺流程图



SNCR喷氨脱硝系统工艺

水泥窑SNCR脱硝工艺流程图